logo
|
Blog
  • Service
  • Report
  • Case Study
  • News
  • 문의
키워트인사이트키워트

특허검색·특허조회 한 번에 정리|키프리스와 키워트 비교 분석

특허검색, 키프리스부터 키워트, 키워트 인사이트까지 업무 단계별로 어떤 특허검색 서비스가 필요한지 한눈에 비교 정리했습니다.
워트인텔리전스's avatar
워트인텔리전스
Jan 20, 2026
특허검색·특허조회 한 번에 정리|키프리스와 키워트 비교 분석
Contents
공공 특허조회부터 AI 기반 특허검색까지 - 특허검색 도구의 핵심 차이 정리지금 하고 있는 업무, 더 잘하려면 무슨 서비스를 써야 할까요?키프리스-키워트-키워트 인사이트, 어떤 역할을 하나요?1) 키프리스: 특허의 존재를 확인하는 출발점2) 키워트: 특허를 깊이 있게 검색하고 분석하는 서비스3) 키워트 인사이트: 판단과 방향을 빠르게 정리해주는 AI 리서치한눈에 보는 비교표업무 플로우별 기능 비교1) 키프리스2) 키워트3) 키워트 인사이트어떤 업무에 어떤 서비스가 맞을까요?서비스 선택의 핵심 기준결론

공공 특허조회부터 AI 기반 특허검색까지 - 특허검색 도구의 핵심 차이 정리

지금 하고 있는 업무, 더 잘하려면 무슨 서비스를 써야 할까요?

특허 업무를 수행하는 과정에서 실무자들은 다음과 같은 질문들을 마주하게 됩니다.

특허 실무자(IP)의 관점:

  • 이 기술이 선행기술 대비 신규성·진보성에 문제는 없을까?

  • 경쟁사의 청구항 권리 범위는 어디까지 형성돼 있을까?

  • 회피 설계를 고려했을 때 권리 공백은 존재할까?

R&D 실무자의 관점:

  • 이 기술이 기존 기술 대비 기술적으로 차별화되는가?

  • 성능·구조 측면에서 구현 가능성은 있는가?

  • 경쟁 기술 대비 기술적 우위 요소는 무엇인가?

출발점은 다르지만, 결국 모든 질문은 "기술을 제대로 이해하고, 다음 단계로 넘길 수 있는 판단"으로 이어집니다. 업무에 사용하는 서비스의 역할 역시 단순한 검색을 넘어 단계별로 달라질 필요가 있습니다.

이번 콘텐츠에서는 특허청 운영 공공 서비스 '키프리스(KIPRIS)', 전문가용 검색·분석 서비스 '키워트', AI 기반 인사이트 서비스 '키워트 인사이트'를 비교하며, 업무 단계별로 어떤 서비스가 적합한지 정리해보겠습니다.


키프리스-키워트-키워트 인사이트, 어떤 역할을 하나요?

1) 키프리스: 특허의 존재를 확인하는 출발점

키프리스(KIPRIS)는 특허청에서 제공하는 무료 공공 IP 검색 서비스입니다. 특허뿐만 아니라 실용신안, 디자인, 상표까지 지식재산권 전반을 커버하며, 국내 포함 IP5 국가 등 27개국의 데이터를 검색할 수 있습니다.

주요 용도:

  • 특정 기술이 출원되어 있는지

  • 특정 기업이 어떤 특허를 보유하고 있는지

  • 출원번호, 공개번호 등 기본 서지 정보 확인

"있다 / 없다"를 확인하는 목적이라면 키프리스는 매우 적절한 선택입니다. 다만, 대량의 특허를 저장·분류하고 분석해서 인사이트를 도출하는 단계로 넘어가면 툴만으로 해결되기보다는, 실무자의 해석과 정리 과정이 자연스럽게 필요해지며 이에 따른 시간과 리소스가 함께 소요됩니다.

2) 키워트: 특허를 깊이 있게 검색하고 분석하는 서비스

키워트는 특허에 집중된 전문가용 검색·분석 툴로, 전문검색 15개국과 초록검색 95개국을 포함해 총 106개국의 특허 데이터를 제공합니다.

주요 특징:

  • AI검색, AI분류, AI요약 등 다양한 AI 기능 탑재

  • 선행기술조사용 검색, 미국 특허 소송 상세 검색 지원

  • 패밀리 분석, 인용 분석, 기술맵 시각화

  • 600종 이상의 커스텀 가능한 그래프

키워트는 대량의 특허를 저장·분류하고, 이를 기반으로 분석과 보고서 작성까지 이어지는 실무 플로우에 최적화되어 있습니다. 국내외 방대한 특허 데이터를 기반으로 단순 조회를 넘어 정밀한 검색과 구조적 분석이 가능하도록 설계된 서비스입니다.

3) 키워트 인사이트: 판단과 방향을 빠르게 정리해주는 AI 리서치

키워트 인사이트는 복잡한 특허 정보를 빠르게 이해하고 방향성을 잡을 수 있도록 설계된 AI Native Research 입니다. 검색부터 분석·정리까지 이어지는 비효율적인 수작업을 AI가 대신 수행합니다.

주요 특징:

  • 자연어로 아이디어나 기술 의도를 입력하면 AI 에이전트가 관련 특허 자동 탐색

  • 유사 특허 선별 → 핵심 기술 비교 → 차별 포인트 도출까지 하나의 흐름으로 제공

  • 특허 명세서·보고서 초안 자동 생성

  • 회피 설계 방향 및 기술 고도화 아이디어 제안

사용자는 더 이상 수백, 수천 건의 특허를 직접 읽고 정리하지 않아도 됩니다. 키워트 인사이트는 검색과 분석의 시간을 줄이고, 특허 전략·아이디어 고도화·의사결정에 집중하기 위한 서비스입니다.

한눈에 보는 비교표

구분

키프리스 (KIPRIS)

키워트 (keywert)

키워트 인사이트 (keywert Insight)

포지션

무료 지식재산 검색 포털

전문가용 검색·분석 툴

AI 기반 인사이트 서비스

커버리지

특허, 실용신안, 디자인, 상표

특허, 미국소송

특허, AI 인사이트

데이터 범위

IP5 포함 27개국

전문검색 15개국, 초록검색 95개국 (총 106개국)

키워트 글로벌 데이터 + AI 해석

주요 기능

기본 검색, 서치 정보 조회

정밀 검색식, AI 검색·분류, 패밀리·인용 분석, 600종 그래프

AI 요약·비교·해석, 차별 포인트 도출, 명세서 초안 생성

역할

특허 존재 여부 확인

대량 데이터 탐색 및 구조·분포 분석

핵심 요약 및 의사결정 지원

특징

누구나 무료 접근 가능

정밀도 높은 검색·분석 환경

특허 읽는 시간 단축, 빠른 판단 지원

적합한 단계

출발 단계의 IP 확인

심층 검색·분석·검증 단계

방향성 설정·전략 판단 단계


업무 플로우별 기능 비교

대부분의 특허 업무는 검색 → 분석 → 인사이트 도출 → 보고서 작성으로 이루어집니다. 각 서비스가 이 흐름에서 어떤 역할을 하는지 살펴보겠습니다.

1) 키프리스

1) 검색(Search)

  • 특허, 실용신안, 디자인, 상표 등 지식재산 전반 조회 가능

  • 국내, 해외(영문), 해외(한글) 별도로 검색 필요

키프리스 검색화면

2) 분석(Analysis)

  • 출원년도/IPC/출원인 관련 3개 그래프 제공

  • 그 외 그래프는 검색 결과를 엑셀로 내려받아 추가 분석 필요

키프리스 기본 제공 그래프

3) 인사이트(Insight)

  • 인사이트 제공 기능 없음

  • 특허 해석과 판단은 전적으로 사용자 역량에 의존

4) 보고(Report)

  • 보고서 생성 기능 없음

  • 캡처·정리·편집 등 모든 작업을 수작업으로 진행

2) 키워트

1) 검색(Search)

  • AI 검색식 확장 기능 통해 국내, 해외 특허 동시 검색 가능

  • 검색결과 유사도, 등급순으로 배열

  • AI 검색 기능을 통해 자연어, 특허번호, 파일로 검색 가능

키워트 일반검색
키워트 AI검색

2) 분석(Analysis)

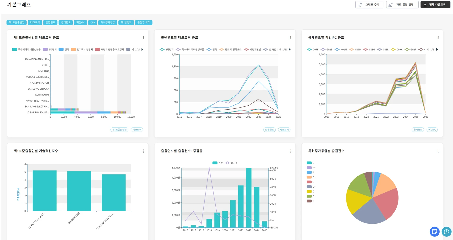
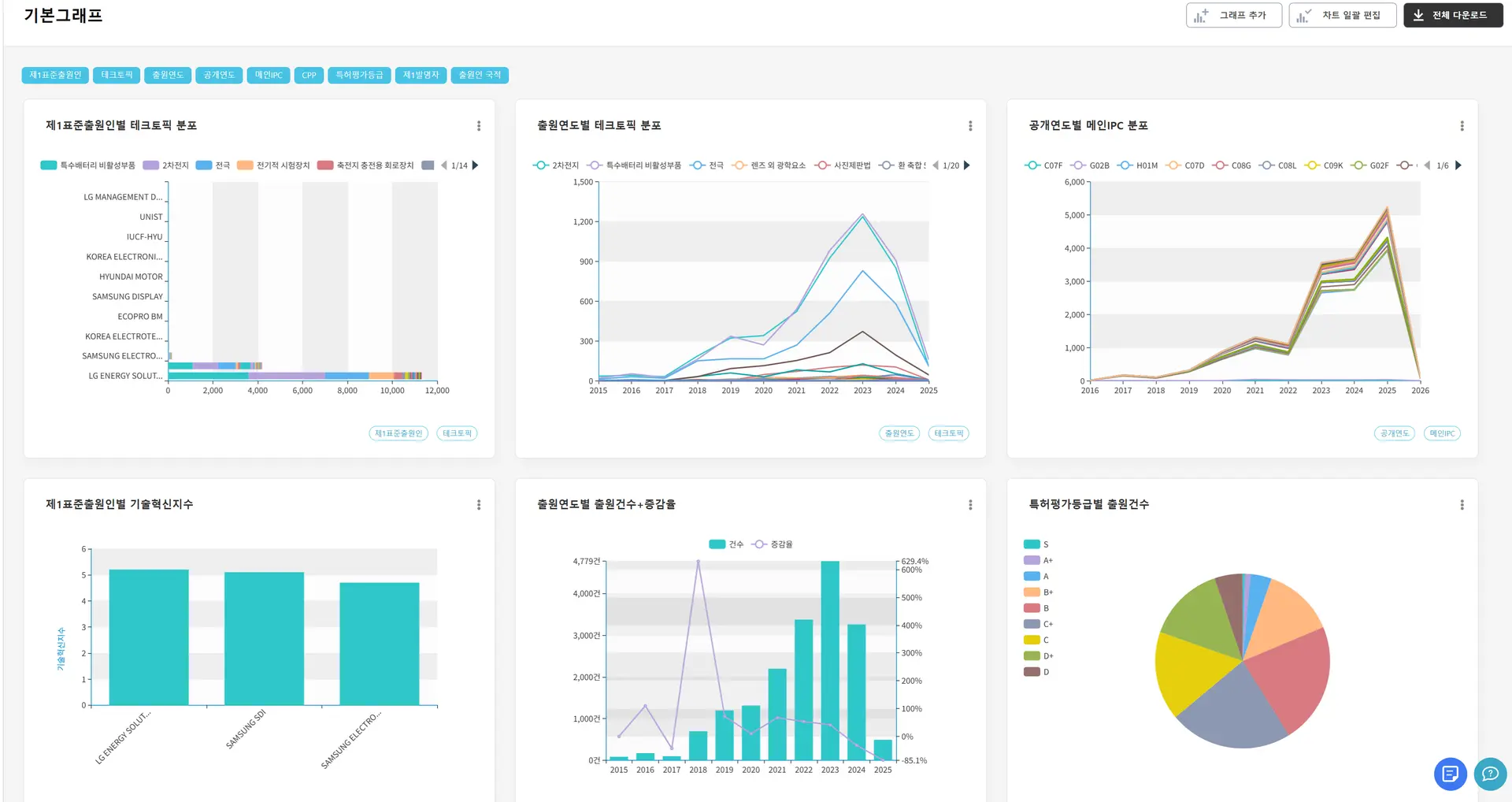
  • 패밀리 분석, 인용 관계 분석, 기술 분포·흐름 시각화 600종 그래프 제공

  • 커스텀 가능하며 대량 특허 데이터를 정량·정성적으로 분석 가능

키워트 그래프엔진

3) 인사이트(Insight)

  • 그래프 및 자동분류를 통해 분석 결과를 바탕으로 인사이트 도출 가능

  • 다만 해석과 판단은 사용자의 전문성에 크게 의존되며 분석을 잘하는 사람에게 강한 도구

4) 보고(Report)

  • 리스트 출력 기능 통해서 저장 특허 ppt, 워드, hwp파일 생성 가능

  • 기본 템플릿 제공되며 템플릿 등록 시 보고용 리포트로 구성 가능

5)공유·협업 (K-work)

  • Kwork 내 프로젝트를 같은 그룹/팀 단위로 공유 가능

  • 메신저·메일 없이도 동일 프로젝트 기준 협업 구조 생성

  • 회사·조직 내 기술 검토, 특허 검토 흐름을 하나의 워크스페이스로 통합

키워트 보고서 기능 ‘키폼즈’ 요지리스트 기본 템플릿

3) 키워트 인사이트

1) 검색(Search)

  • 검색식 없이 아이디어·기술 방향을 문장으로 입력해도 검색 가능

  • AI 에이전트가 관련 특허 자동 탐색

키워트인사이트 검색

2) 분석(Analysis)

  • AI가 유사 특허 자동 분류

  • 기술 키워드, 기술 간 유사도·거리 시각화

  • AI와의 대화를 통해 분석 관점이나 범위를 유연하게 확장·조정 가능

키워트인사이트 검색결과

3) 인사이트(Insight)

  • AI가 핵심 요약, 비교, 차별 포인트 자동 도출

  • 회피 설계 방향 및 기술 고도화 아이디어 제안

키워트인사이트 프로젝트 페이지

4) 보고(Report)

  • 특허 명세서·보고서 초안 자동 생성

  • 기획·의사결정용 문서 작성에 적합

  • 프로젝트 단위로 저장·공유 가능

업무 단계

키프리스

키워트

키워트 인사이트

검색

특허·실용신안 존재 여부 확인국내/해외 별도 검색 필요

고정밀 검색식 기반 탐색AI 검색식 확장으로 국내외 동시 검색유사도·등급순 배열

자연어 기반 의미 검색AI 에이전트가 관련 특허 자동 탐색

분석

출원년도/IPC/출원인 3개 그래프이외는 엑셀 수작업 분석

패밀리·인용 분석600종 커스텀 그래프차이보기·도면-부호 연동

AI가 유사 특허 자동 분류기술 키워드·유사도 시각화핵심 기술 요소 자동 추출

인사이트

사용자가 직접 해석 필요

그래프 기반 인사이트 도출(사용자 전문성 의존)

AI가 핵심 요약·비교 자동 제공차별 포인트·회피 설계 방향 제안

보고

수작업 캡처·정리·편집

리스트 출력 기능PPT/Word/HWP 생성커스텀 템플릿 등록 가능

의사결정용 인사이트 리포트 자동 생성특허 명세서 초안 즉시 활용

어떤 업무에 어떤 서비스가 맞을까요?

이 세 서비스는 경쟁 관계가 아니라, 특허 업무 흐름을 따라 자연스럽게 이어지는 역할 분담 구조입니다.

업무 유형

적합한 서비스

특허 존재 여부 확인

키프리스

IP 전문가·변리사의 정밀 검색·분석

키워트

R&D·IP전문가, 기획·전략 담당자의 빠른 판단

키워트 인사이트

방향성 설정 후 정밀 검증

키워트 인사이트 → 키워트

서비스 선택의 핵심 기준

  • 키프리스: 확인

  • 키워트: 검색 + 분석

  • 키워트 인사이트: 분석 + 판단


결론

키프리스는 기본적인 특허 검색의 훌륭한 출발점입니다. 기술이나 출원 현황을 빠르게 확인할 때 큰 도움이 됩니다. 하지만 업무가 검색을 넘어 분석과 판단의 단계로 이동하는 순간, 서비스에 요구되는 역할도 달라져야 합니다. 이제는 단순히 기능 비교에 집중하기보다, "지금 이 업무 단계에 맞게 설계된 서비스인가?”를 기준으로 선택할 시점입니다.

  • 심층 검색·분석이 필요하다면 → 키워트

  • 전략 판단과 방향 설정, AI 기반 인사이트가 필요하다면 → 키워트 인사이트

단계별 서비스 선택이 명확해질수록, 반복적 수작업에서 벗어나 전략적 판단과 의사결정에 집중할 수 있습니다.

Share article

워트인텔리전스 블로그

RSS·Powered by Inblog